This website requires JavaScript.
Explore
Help
Sign In
joachim
/
jitsi-grafana-dashboard
Watch
1
Star
0
Fork
0
You've already forked jitsi-grafana-dashboard
Code
Issues
Pull Requests
Actions
Packages
Projects
Releases
Wiki
Activity
8
Commits
1
Branch
0
Tags
master
Go to file
Add File
New File
Upload File
Apply Patch
Code
Clone
HTTPS
Tea CLI
Open with VS Code
Open with VSCodium
Open with Intellij IDEA
Download ZIP
Download TAR.GZ
Download BUNDLE
Joachim Hummel
a7086165cf
README.md aktualisiert
2025-10-18 11:52:56 +00:00
images
Added Screenshot
2020-09-02 17:38:55 +02:00
grafana.json
Edit Files
2020-09-02 17:34:42 +02:00
README.md
README.md aktualisiert
2025-10-18 11:52:56 +00:00
README.md
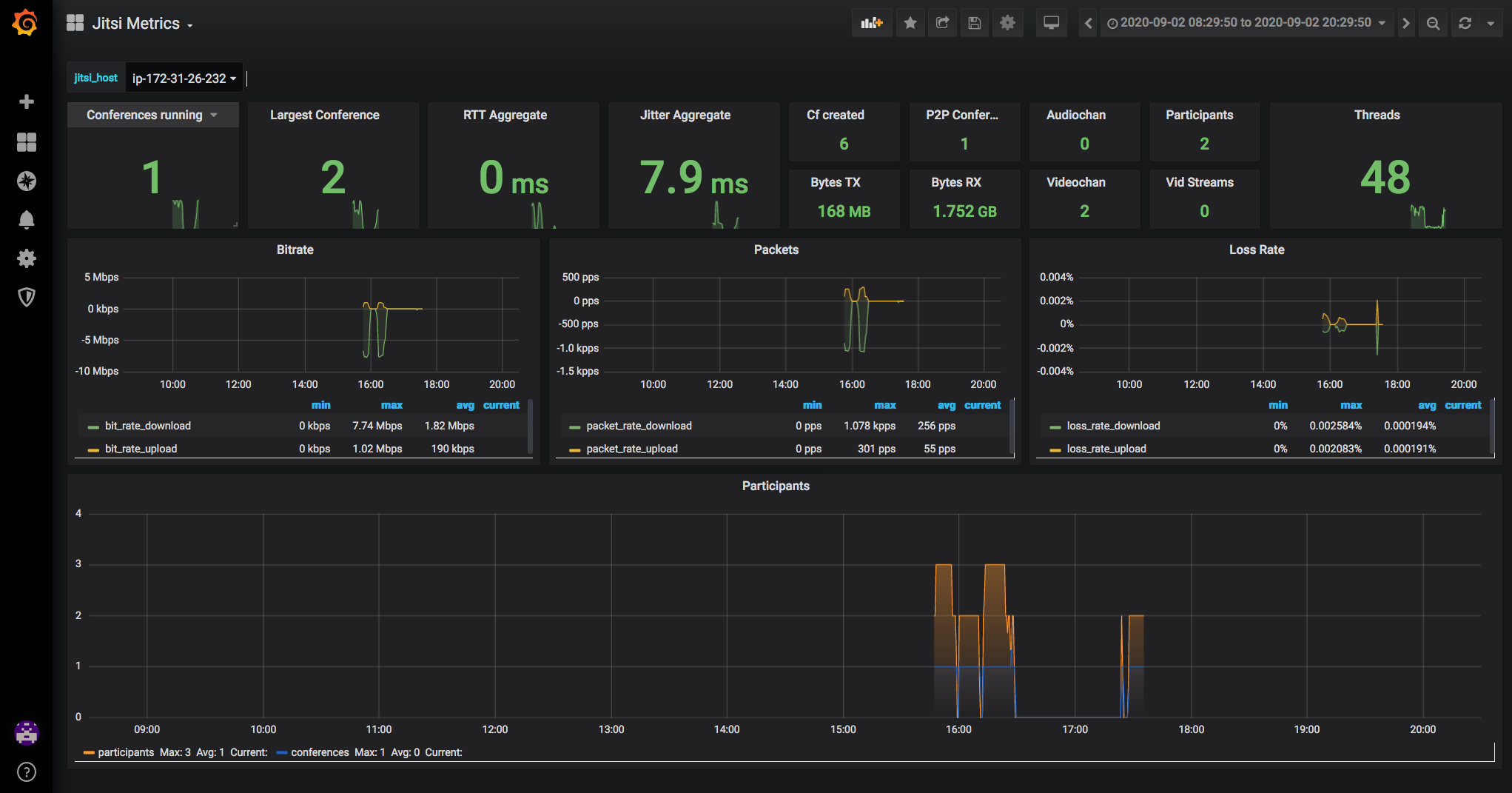
JITSI Grafana Dashboard
Grafana Dashboard für JITSI mit Anpassungen und Modifikationen
Korrekturen
Anpassung P2P Conference
Anpassung AudioChannel
Anpassung VideoChannels
Anpassung Video Streams
Reference in New Issue
View Git Blame
Copy Permalink
Description
No description provided
Readme
236
KiB